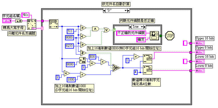
通訊用位址的計算剩下字元組的部份,這部份包含T、C元件的現在值,以及D暫存器和特D暫存器的值。和之前計算上不同的是字元組又區分為16位元及32位元,16位元由2組位址構成,32位元由4組位址構成。這部份在原書上只有16位元的一部份算法,32位元則沒有
在人機的面板上計算結果的輸出部分有4個,16位元的字元組只用到Lower 8 bits和Upper 8 bits,而32位元則還要加上Lower 16 bits和Upper 16 bits
T字元組的計算較簡單,只要將編號乘2加上起始位址即可求出Lower 8 bits,再加1可在求得Upper 8 bits
C字元組的計算較複雜,16位元的部份要乘2,32位元的部份要乘4,再加上起始位址即可求出Lower 8 bits。剩下的位址由Lower 8 bits再往上加即可
D字元組的計算和T字元組相同,但因包含特D暫存器,所以程式中必須分開計算
文章標籤
全站熱搜




